来源:开源前哨
对于终端爱好者来说,拥有监控系统资源使用情况的能力同样重要,了解系统的资源利用率有助于你在系统维护中做出明确的选择,有一些工具可以借助,诸如top
和htop
,但它们只显示少数系统指标,如 CPU 和内存使用情况。
今天给大家推荐一个好用的,并且在 UI 设计上十分美观的终端资源监视器——Bpytop。它是 bashtop 的 python 版本。

0. GitHub 主页
https://github.com/aristocratos/bpytop

1. Bpytop 功能特性
在我们深入了解这个漂亮的资源监视器之前,我们先来了解一下这个命令行工具提供了哪些功能特性:
- SIGTERM,SIGKILL,SIGINT 可以发送到选定的进程
2. Bpytop 安装使用
在你安装Bpytop之前,请确保你的系统满足以下要求:
- Psutil 模块,你可以使用以下命令安装这个模块:
$ python3 -m pip install psutil
接下来,我们来详细介绍下如何安装 Bpytop:
有两种方法可以安装 Bpytop,从源代码安装和使用包管理器从系统存储库安装,这里我们介绍如何手动安装:
首先你需要从Github克隆整个仓库:
$ git clone https://github.com/aristocratos/bpytop.git

接着从源代码进行编译,导航到克隆目录:
$ cd bpytop
并运行下面的命令:
$ sudo make install
然后就会看到以下页面:

当然除了手动安装,你还可以在各种 Linux 发行版中安装。这里我们就不一一介绍了。
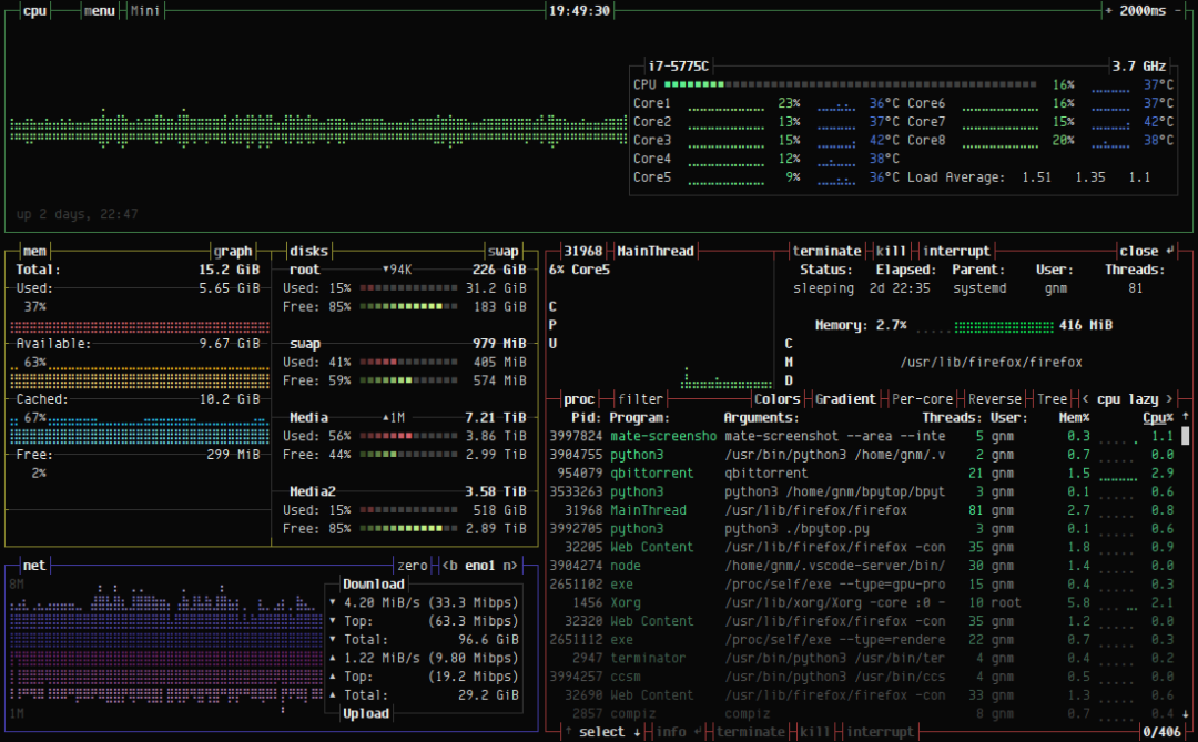
安装完毕之后,Bpytop 显示系统的资源使用情况如下:
要获得有关命令用法和键盘快捷键的帮助,按ESC
键并向下滚动并选择HELP
选项即可。

你还会获得快捷键使用操作列表:

要退出或退出bpytop资源监视器,只需按键盘上的 q
键。在$HOME/.config/bpytop
目录中可以找到可以从 UI 更改的配置选项。
本文转自网络,文章版权归原作者所有。暂未找到原作者,如有知晓请留言。
如有文章对你有帮助,
“在看”和转发是对我最大的支持!

关注Python极客专栏

点击阅读原文获取PyCharm操作手册