(给ImportNew加星标,提高Java技能)
1)什么是 ClickHouse 和 Elasticsearch
ClickHouse 是一个真正的列式数据库管理系统(DBMS)。在 ClickHouse 中,数据始终是按列存储的,包括矢量(向量或列块)执行的过程。只要有可能,操作都是基于矢量进行分派的,而不是单个的值,这被称为 « 矢量化查询执行 »,它有利于降低实际的数据处理开销。
Elasticsearch 是一个开源的分布式、RESTful 风格的搜索和数据分析引擎,它的底层是开源库 Apache Lucene。它可以被这样准确地形容:
2)为什么要对他们进行压测
众所周知,ClickHouse 在基本场景表现非常优秀,性能优于 ES,但是我们实际的业务查询中有很多是复杂的业务查询场景,甚至是大数量的查询,所以为了在双十一业务峰值来到前,确保大促活动峰值业务稳定性,针对 ClickHouse 和 Elasticsearch 在我们实际业务场景中是否拥有优秀的抗压能力,通过这次性能压测,探测系统中的性能瓶颈点,进行针对性优化,从而提升系统性能。

为什么会选择这个(queryOBBacklogData)接口呢?
1)从复杂度来看,接口(queryOBBacklogData)查询了 5 次,代码如下:
/**
* 切ck-queryOBBacklogData
* @param queryBO
* @return
*/
public OutboundBacklogRespBO queryOBBacklogDataCKNew(OutboundBacklogQueryBO queryBO) {
log.info(" queryOBBacklogDataCK入参:{}", JSON
.toJSONString(queryBO));
// 公共条件-卡最近十天时间
String commonStartTime = DateUtils.getTime(DateUtil.format(new Date(), DateUtil.FORMAT_DATE), DateUtils.ELEVEN_AM, 1, -10);
String commonEndTime = DateUtils.getTime(DateUtil.format(new Date(), DateUtil.FORMAT_DATE), DateUtils.ELEVEN_AM, 1, 1);
// 越库信息-待越库件数&待越库任务数
WmsObCrossDockQueryBo wmsObCrossDockQueryBo = wmsObCrossDockQueryBoBuilder(queryBO,commonStartTime, commonEndTime);
log.info("queryOBBacklogDataCK-wmsObCrossDockQueryBo: {}", JSON.toJSONString(wmsObCrossDockQueryBo));
CompletableFuture preCrossDockInfoCF = CompletableFuture.supplyAsync(
() -> wmsObCrossDockMapper.preCrossDockInfo(wmsObCrossDockQueryBo), executor);
// 集合任务信息-待分配订单
WmsObAssignOrderQueryBo wmsObAssignOrderQueryBo = wmsObAssignOrderQueryBoBuilder(queryBO, commonStartTime, commonEndTime);
log.info("queryOBBacklogDataCK-wmsObAssignOrderQueryBo: {}", JSON.toJSONString(wmsObAssignOrderQueryBo));
CompletableFuture preAssignOrderQtyCF = CompletableFuture.supplyAsync(
() -> wmsObAssignOrderMapper.preAssignOrderInfo(wmsObAssignOrderQueryBo), executor);
// 拣货信息-待拣货件数&待拣货任务数
WmsPickTaskQueryBo wmsPickTaskQueryBo = wmsPickTaskQueryBoBuilder(queryBO, commonStartTime, commonEndTime);
log.info("queryOBBacklogDataCK-wmsPickTaskQueryBo: {}", JSON.toJSONString(wmsPickTaskQueryBo));
CompletableFuture prePickingInfoCF = CompletableFuture.supplyAsync(
() -> wmsPickTaskMapper.pickTaskInfo(wmsPickTaskQueryBo), executor);
// 分播信息-待分播件数&待分播任务
WmsCheckTaskDetailQueryBo wmsCheckTaskDetailQueryBo = wmsCheckTaskDetailQueryBoBuilder(queryBO, commonStartTime, commonEndTime);
log.info("queryOBBacklogDataCK-wmsCheckTaskDetailQueryBo: {}", JSON.toJSONString(wmsCheckTaskDetailQueryBo));
CompletableFuture preSowInfoCF = CompletableFuture.supplyAsync(
() -> wmsCheckTaskDetailMapper.checkTaskDetailInfo(wmsCheckTaskDetailQueryBo), executor);
// 发货信息-待发货件数
WmsOrderSkuQueryBo wmsOrderSkuQueryBo = wmsOrderSkuQueryBoBuilder(queryBO, commonStartTime, commonEndTime);
log.info("queryOBBacklogDataCK-wmsOrderSkuQueryBo: {}", JSON.toJSONString(wmsOrderSkuQueryBo));
CompletableFuture preDispatchCF = CompletableFuture.supplyAsync(
() -> wmsOrderSkuMapper.preDispatchInfo(wmsOrderSkuQueryBo), executor);
return processResult(preCrossDockInfoCF, preAssignOrderQtyCF, prePickingInfoCF, preSowInfoCF, preDispatchCF);
}
2)接口(queryOBBacklogData),总共查询了 5 个表,如下:
wms.wms_ob_cross_dock
wms.wms_ob_assign_order
wms.wms_picking_task.
wms.wms_check_task_detail
wms.wms_order_sku3)查询的数据量,如下:
select
(ifnull(sum(m.shouldBeCrossedDockQty),
0) -
ifnull(sum(m.satisfiedCrossedDockQty),
0)) as preCrossStockSkuQty,
count(m.docId) as preCrossStockTaskQty
from
wms.wms_ob_cross_dock m final
prewhere
m.createTime >= '2021-12-03 11:00:00'
and m.createTime <= '2021-12-14 11:00:00'
and m.warehouseNo = '279_1'
and m.orderType = '10'
and tenantCode = 'TC90230202'
where
m.deleted = 0
and m.deliveryDestination = '2'
and m.shipmentOrderDeleted = 0
and m.status = 0

从上面 SQL 截图可以看出,查询待越库件数 & 待越库任务数,共读了 720817 行数据
select count(distinct m.orderNo) as preAssignedOrderQty
from wms.wms_ob_assign_order m final
prewhere
m.createTime >= '2021-12-03 11:00:00'
and m.createTime <= '2021-12-14 11:00:00'
and m.warehouseNo = '361_0'
and tenantCode = 'TC90230202'
where m.taskassignStatus = 0
and m.deliveryDestination = 2
and m.stopProductionFlag = 0
and m.deleted = 0
and m.orderType = 10

从上面 SQL 截图可以看出,查询集合任务信息 - 待分配订单,共读了 153118 行数据
select minus(toInt32(ifnull(sum(m.locateQty), toDecimal64(0, 4))),
toInt32(ifnull(sum
(m.pickedQty), toDecimal64(0, 4)))) as prePickingSkuQty,
count(distinct m.taskNo) as prePickingTaskQty
from wms.wms_picking_task m final
prewhere
m.shipmentOrderCreateTime >= '2021-12-03 11:00:00'
and m.shipmentOrderCreateTime <= '2021-12-14 11:00:00'
and m.warehouseNo = '286_1'
and tenantCode = 'TC90230202'
where m.pickingTaskDeleted = 0
and m.deliveryDestination = 2
and m.pickLocalDetailDeleted = 0
and m.shipmentOrderDeleted = 0
and m.orderType = 10
and (m.operateStatus = 0 or m.operateStatus = 1)

从上面 SQL 截图可以看出,查询拣货信息 - 待拣货件数 & 待拣货任务数,共读了 2673536 行数据
select minus(toInt32(ifnull(sum(m.locateQty), toDecimal64(0, 4))),
toInt32(ifnull(sum(m.pickedQty), toDecimal64(0, 4)))) as prePickingSkuQty,
count(distinct
m.taskNo) as prePickingTaskQty
from wms.wms_picking_task m final
prewhere
m.shipmentOrderCreateTime >= '2021-12-03 11:00:00'
and m.shipmentOrderCreateTime <= '2021-12-14 11:00:00'
and m.warehouseNo = '279_1'
and tenantCode = 'TC90230202'
where m.pickingTaskDeleted = 0
and m.deliveryDestination = 2
and m.pickLocalDetailDeleted = 0
and m.shipmentOrderDeleted = 0
and m.orderType = 10
and (m.operateStatus = 0 or m.operateStatus = 1)

从上面 SQL 截图可以看出,查询分播信息 - 待分播件数 & 待分播任务,共读了 1448149 行数据
select ifnull(sum(m.unTrackQty), 0) as unTrackQty
from wms.wms_order_sku m final
prewhere
m.shipmentOrderCreateTime >= '2021-12-03 11:00:00'
and m.shipmentOrderCreateTime <= '2021-12-14 11:00:00'
and m.warehouseNo = '280_1'
and
m.orderType = '10'
and m.deliveryDestination = '2'
and tenantCode = 'TC90230202'
where m.shipmentOrderDeleted <> '1'
and m.ckDeliveryTaskDeleted <> '1'
and m.ckDeliveryTaskDetailDeleted <> '1'
and m.ckDeliveryTaskStatus in ('1','0','2')

从上面 SQL 截图可以看出,查询发货信息 - 待发货件数,共读了 99591 行数据
为了尽可能发挥性能压测作用,性能压测环境应当尽可能同线上环境一致,所以我们使用了和线上一样的环境
监控工具
http://origin.jd.com/ :监控 JVM,方法级别监控(提供秒级支持)
http://console.jex.jd.com/ :提供异常堆栈监控,火焰图监控、线程堆栈分析
http://x.devops.jdcloud.com/ :支持查看 clickhouse/Elasticsearch 数据库服务每个节点的 cpu 使用率
http://dashboard.fireeye.jdl.cn/ :监测应用服务器 cpu 使用率、内存使用率
Forcebot(http://forcebot.jd.com) 是专门为开发人员、测试人员提供的性能测试平台,通过编写脚本、配置监控、设置场景、启动任务、实时监控、日志定位、导出报告一系列操作流程来完成性能测试,灵活的脚本配置满足同步、异步、集合点等多种发压模式。
帮助文档(http://doc.jd.com/forcebot/helper/)
4.2.1 前期压测中名词解释
DBCP:数据库连接池,是 apache 上的一个 Java 连接池项目。DBCP 通过连接池预先同数据库建立一些连接放在内存中 (即连接池中),应用程序需要建立数据库连接时直接到从接池中申请一个连接使用,用完后由连接池回收该连接,从而达到连接复用,减少资源消耗的目的。
maxTotal:是连接池中总连接的最大数量,默认值 8
max_thread:clickhouse 中底层配置,处理 SQL 请求时使用的最大线程数。默认值是 clickhouse 服务器的核心数量。
coordinating:协调节点数,主要作用于请求转发,请求响应处理等轻量级操作
数据节点:主要是存储索引数据的节点,主要对文档进行增删改查操作,聚合操作等。数据节点对 cpu,内存,io 要求较高, 在优化的时候需要监控数据节点的状态,当资源不够的时候,需要在集群中添加新的节点
4.2.2 压测数据
clickhouse 数据服务:32C128G6 节点 2 副本
应用服务器:4 核 8G 2
maxTotal=16注:每次压测前,一定要观察每个数据节点的 cpu 使用率

注:从上面压测过程中,序号 6-12 可以看出,并发用户数在增加,但 tps 没有幅度变化,检查发现 bigdata dbcp 数据库链接池最大线程数未配置,默认最大线程数是 8,并发用户数增加至 8 以后,clickhouse cpu 稳定在 40%~50% 之间不再增加,应用服务器 CPU 稳定在 25% 左右。
之后我们调整 maxTotal=50,通过调整 max_thread 不同的值,数据库节点 CPU 使用率保持在 50% 左右,来查看相应的监测数据指标:应用服务 CPU 使用率、TPS、TP99、并发用户数。


Elasticsearch 数据服务:32C128G6 节点 2 副本
应用服务器:4 核 8G 2
Elasticsearch 同样保持数据库服务 CPU 使用率达到(50% 左右),再监控数据指标 tps、tp99
调整指标如下:coordinating 协调节点数、 数据节点、poolSize
指标 1:coordinating=2,数据节点 = 4,poolSize=400

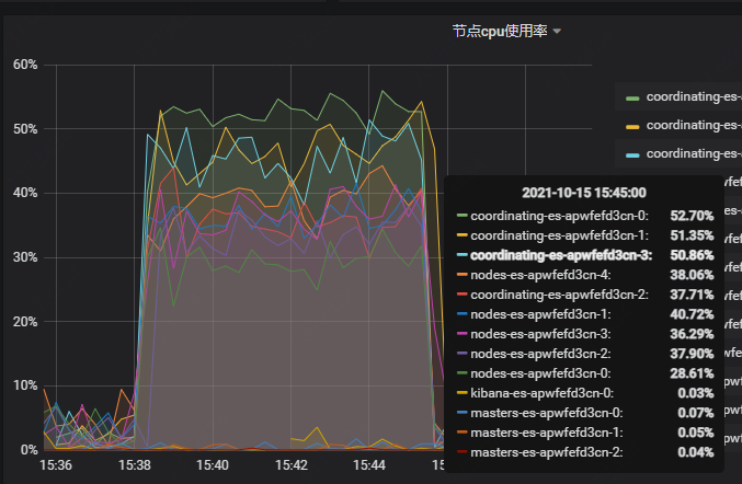
注:在压测的过程中发现,coordinating 节点的 cpu 使用率达到 51.69%,负载均衡的作用受限,所以协调节点需扩容 2 个节点
指标 2:coordinating=4,数据节点 = 5,poolSize=800

注:在压测的过程中,发现 CPU 使用率(数据库)ES 数据节点在 40% 左右的时候,一直上不去,查看日志发现 activeCount 已经达到 797,需要增加 poolSize 值
指标 3:coordinating=4,数据节点 = 5,poolSize=1200

注:压测过程中,发现 coordinating 协调节点还是需要扩容,不能支持现在数据节点 cpu 使用率达到 50%
Elasticsearch 数据节点及协调节点,CPU 使用率:

我们在压测的过程中发现一些之前在开发过程中没发现的问题,首先 bdcp 数 bigdata 应用服务器,使用的线程池最大线程数为 8 时,成为瓶颈,用户数增加至 8 以后, clickhouse 的 cpu 稳定在 40%~50% 之间不在增加,应用服务器 CPU 稳定在 25% 左右,其次 warehouse 集群协调节点配置低,协调节点 CPU 使用率高,最后是 clickhouse-jdbc JavaCC 解析 sql 效率低。
4.3.1 测试结论
1)clickhouse 对并发有一定的支持,并不是不支持高并发,可以通过调整 max_thread 提高并发
max_thread=32 时,支持最大 TPS 是 37,相应 TP99 是 122
max_thread=2 时,支持最大 TPS 是 66,相应 TP99 是 155
max_thread=1 时,支持最大 TPS 是 86,相应 TP99 是 206
2)在并发方面 Elasticsearch 比 clickhouse 支持的更好,但是相应的响应速度慢很多
综合考量,我们认为 clickhouse 足以支撑我们的业务诉求
4.3.2 优化建议
对 ES 协调节点进行扩容
bigdata 应用线程池最大线程数调高至 200
bigdata 应用 dbcp 线程池 maxTotal 设置成 50
读取配置文件工具类增加内存缓存
转自:京东云开发者
链接:https://my.oschina.net/u/4090830/blog/5570795
- EOF -
看完本文有收获?请转发分享给更多人
关注「ImportNew」,提升Java技能

点赞和在看就是最大的支持❤️