* 戳上方蓝字“开源先锋”关注我
推荐阅读:
《42.9K star!轻松搞定多个网盘的神器项目,无惧限速被封,真的强!》
大家好,我是开源君!
大家应该对 Nginx 不陌生吧?这个霸占了无数服务器的工具简直是互联网的基石。它高效、轻量,还可以帮我们玩转反向代理、负载均衡等等,让很多人对它爱不释手。然而,Nginx的配置和管理对于新手来说,那可是个不小的挑战。面对复杂的配置文件和众多的性能指标,是不是经常感到头大?
今天开源君分享一款可视化管理 Nginx 的工具 - nginx-ui,帮你摆脱那堆密密麻麻的代码,直观地管理 Nginx 的配置。

项目简介
nginx-ui是一个用 Go+Vue.js 构建的 Nginx 在线管理平台,它简化了Nginx配置和管理的流程,让我们通过一个漂亮、简单的界面去完成 Nginx 的所有操作,功能丰富,支持反向代理、SSL证书、流量统计、在线查看 Nginx 日志、编辑 Nginx 配置文件、自动检查和重载配置文件等功能。简而言之,Nginx UI 就是你的 Nginx 管理小能手!。

目前在Github上收获了4K star!

性能特色
- 直观界面:将所有配置可视化展示,简洁明了,完全不需要你去记什么配置语法。
- 实时监控:实时显示服务器的关键性能指标,比如 CPU 使用率、内存使用情况、平均负载和磁盘使用情况。
- 在线编辑配置文件:直接在浏览器中编辑 Nginx 配置文件,编辑器还支持语法高亮显示,让你的配置文件一目了然。
- 一键申请和自动续订Let's Encrypt证书:轻松实现HTTPS部署,再也不用担心证书过期的问题了。
-
在线查看 Nginx 日志:直接在线查看 Nginx 访问或错误日志,排查问题不再难。
- ChatGPT助手:内置了ChatGPT助手,遇到问题随时问,秒回答案,简直就像有个私人技术顾问在你身边。
- Web终端访问:提供了基于网页的命令行终端,让你随时随地都能访问服务器,进行各种操作。
- 多语言支持:支持英语、简体中文、繁体中文等多种语言,满足不同用户的需求。
- 响应式网页设计:无论你是在电脑、平板还是手机上查看,都能获得良好的体验。
快速安装使用
官方提供了多种安装方式:
1、一键安装脚本(Linux用户)
bash
默认设置的监听端口为 9000,HTTP Challenge 端口默认为 9180。
2、Docker安装
docker run -dit \
--name=nginx-ui \
--restart=always \
-e TZ=Asia/Shanghai \
-v /mnt/user/appdata/nginx:/etc/nginx \
-v /mnt/user/appdata/nginx-ui:/etc/nginx-ui \
-v /var/www:/var/www \
-p 8080:80 -p 8443:443 \
uozi/nginx-ui:latest
完成后浏览器访问http://:8080即可访问 Nginx UI。
项目体验展示
官方还为我们准备了 Nginx-UI 的体验链接:
https://demo.nginxui.com/#/dashboard
#用户名和密码都是admin

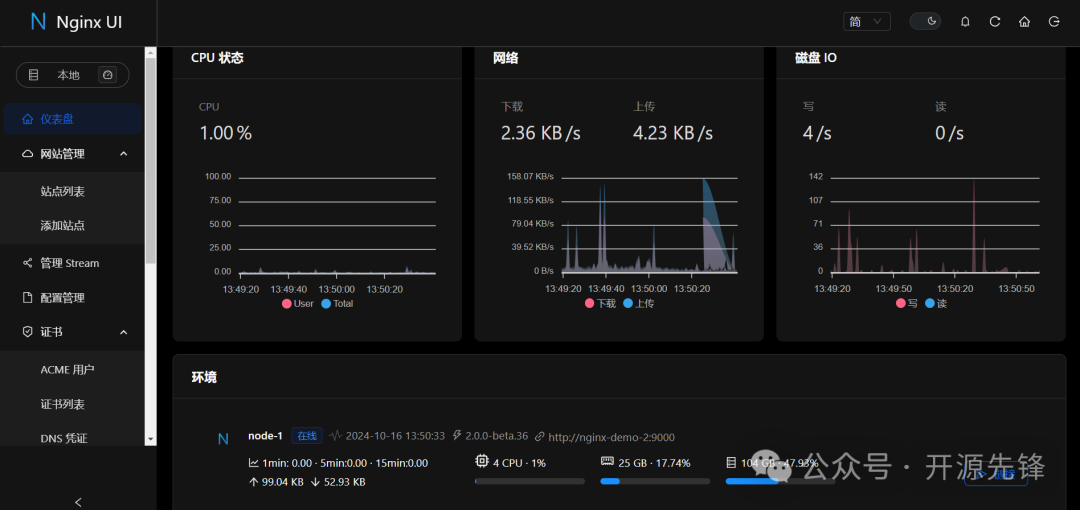
Nginx UI 的界面简洁大方,功能一目了然。
我们可以看到实时的服务器统计数据,一键部署 Let's Encrypt 证书,在线编辑配置文件,查看 Nginx 日志等等。而且,它还支持暗色模式,保护我们的视力。



nginx-ui是一个功能丰富、易于使用的Nginx Web UI管理工具,它极大地简化了Nginx服务器的管理和配置过程。通过它,我们可以轻松管理 Nginx 的各种功能,让网站运维从“地狱模式”秒变“休闲模式”。
更多细节功能,感兴趣的可以到项目地址查看:
项目地址:
https://github.com/0xJacky/nginx-ui